如果你手中握有多个 New API、One API、OneHub 或 AnyRouter 的账号,你一定体会过那种“余额分散、模型混乱、手动切换”的痛苦。Metapi 并非另一个简单的 AI 中转站,它是位于所有中转站之上的元聚合层(Meta-Aggregation Layer)。它能将你所有的上游站点汇聚成一个统一的 API 入口,并提供智能路由、自动签到、成本优化等极客功能。

Metapi 彻底解决了开发者在多站点管理时的心智负担。通过它,你只需要管理一个 PROXY_TOKEN,即可让下游工具(如 Cursor、Open WebUI、Claude Code)无感调用所有关联站点的最优质模型。
简介
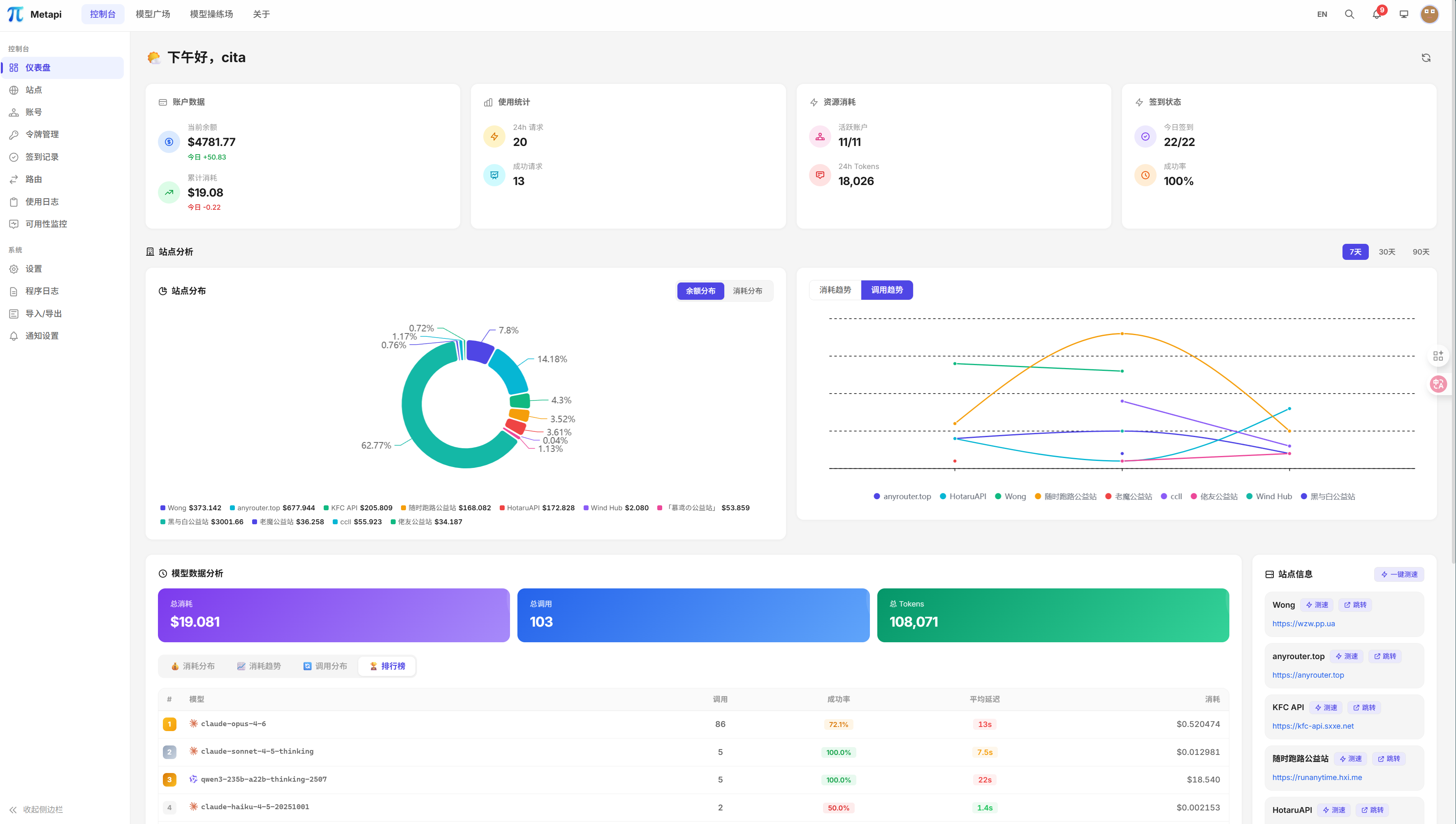
Metapi 是一个基于 Fastify 与 React 18 构建的高性能 AI 聚合网关。它通过自动化手段,解决了多站点余额监控难、模型定价不透明以及上游通道不稳定的核心痛点。它不仅是一个代理转发器,更是一个带有“智能大脑”的资源调度器。
架构
![图片[2]-Metapi 进阶指南:打造 AI 中转聚合网关的“元管理层”-奇蛙小屋](https://www.qiqiwa.com/wp-content/uploads/2026/03/1c97a4af8820260308194315.png)
核心功能
- 统一代理网关 🌐:支持 OpenAI 与 Claude 格式的双向转换,完美适配 SSE 流式传输。
- 智能路由引擎 🧠:基于成本 (40%)、余额 (30%)、使用率 (30%) 自动计算最优路径。
- 自动故障转移 🔄:某个站点挂了?Metapi 会自动将其放入 10 分钟“冷却期”并无感切到备用通道。
- 全自动模型发现 🔍:无需手动添加,自动同步上游站点的最新模型列表,实现零配置上线。
- 多渠道告警通知 🔔:支持 Webhook、Bark、Telegram、Server酱等,余额不足及时提醒。
- 自动化日常运维 ✅:内置 Cron 定时任务,支持多站点自动签到领额度,省心省力。
视觉辅助
| 特性分类 | 技术细节 / 优势 | 推荐指数 |
| 架构设计 | 单 Docker 镜像 + 内置 SQLite,迁移备份极易 📦 | ⭐⭐⭐⭐⭐ |
| 路由逻辑 | 实测成本优先 + 加权随机概率分配,兼顾稳定与低价 ⚖️ | ⭐⭐⭐⭐⭐ |
| 状态追踪 | 具备 Healthy / Degraded / Disabled 四级状态机管理 🏥 | ⭐⭐⭐⭐ |
| 隐私安全 | 所有凭证本地加密存储,不经过任何第三方服务器 🔒 | ⭐⭐⭐⭐⭐ |
准备工作
在部署 Metapi 前,请确保你已经准备好:
- 基础设施:一台已安装 Docker 与 Docker Compose 的 Linux 服务器(1核1G即可)。
- 管理信息:
AUTH_TOKEN:管理员后台登录令牌(必设)。PROXY_TOKEN:下游客户端调用的 Bearer Token(必设)。
- 上游账号:准备好你各个中转站的 API 地址与令牌。
部署步骤
Metapi 提供了多种部署方案,确保初学者到高级用户都能快速上手。
1. Docker 命令行部署 (极速方案)
适合希望快速验证功能的场景。
docker run -d --name metapi -p 4000:4000 \
-e AUTH_TOKEN=your-admin-token \
-e PROXY_TOKEN=your-proxy-sk-token \
-v ./data:/app/data \
--restart unless-stopped \
1467078763/metapi:latest
2. Docker Compose 部署 (推荐方案)
通过配置文件管理环境参数,更适合生产环境。创建 docker-compose.yml:
version: '3'
services:
metapi:
image: 1467078763/metapi:latest
container_name: metapi
restart: unless-stopped
ports:
- "4000:4000"
environment:
- AUTH_TOKEN=your-strong-admin-token
- PROXY_TOKEN=sk-metapi-your-key
- TZ=Asia/Shanghai
- CHECKIN_CRON=0 8 * * * # 每天早上8点自动签到
- BALANCE_REFRESH_CRON=0 * * * * # 每小时刷新一次余额
volumes:
- ./data:/app/data
启动命令:docker-compose up -d
3. Nginx 反向代理配置 (进阶)
为了让 SSE(流式输出)正常工作,必须在 Nginx 中关闭缓存与缓冲:
location / {
proxy_pass http://127.0.0.1:4000;
proxy_set_header Host $host;
proxy_set_header X-Real-IP $remote_addr;
# 核心:支持流式传输
proxy_buffering off;
proxy_cache off;
proxy_http_version 1.1;
proxy_set_header Connection '';
chunked_transfer_encoding off;
}
4. 客户端接入示例
- Cursor: 设置 -> Models -> OpenAI API Key 填入
PROXY_TOKEN,Base URL 填入https://your-domain.com/v1。 - Open WebUI: 设置 -> Connections -> OpenAI API URL 填入
https://your-domain.com/v1。
总结评价
Metapi 是目前市场上少有的、专门针对“中转站聚合”这一细分需求做出极致优化的工具。
- 优点:
- 智能路由决策:不再盲目使用某个 Key,而是基于成本动态计算,真正帮你省钱。
- 架构极简:Node.js + SQLite 的组合让它在资源极其有限的机器上也能流畅运行。
- 体验丝滑:自动格式转换让原本只支持 OpenAI 格式的站点也能顺畅供应 Claude 客户端。
- 缺点:
- 配置深度:智能路由的权重因子(Cost vs Balance)虽然可以微调,但对新手可能有一定的理解门槛。
- 单一镜像:目前仅支持单机 SQLite,对于极大流量的集群部署尚需扩展。
适用建议:如果你手里有超过 3 个中转站账号,或者正在为 Cursor 的多模型切换感到头疼,Metapi 是你的不二之选。
项目地址
| 资源项 | 链接地址 |
| GitHub 仓库 | https://github.com/cita-777/metapi |
| 在线文档 | https://metapi.cita777.me/ |
© 版权声明
THE END

![图片[3]-Metapi 进阶指南:打造 AI 中转聚合网关的“元管理层”-奇蛙小屋](https://www.qiqiwa.com/wp-content/uploads/2026/03/30988fdfec20260308200340.png)
![图片[4]-Metapi 进阶指南:打造 AI 中转聚合网关的“元管理层”-奇蛙小屋](https://www.qiqiwa.com/wp-content/uploads/2026/03/2c5d99e71420260308200341.png)
![图片[5]-Metapi 进阶指南:打造 AI 中转聚合网关的“元管理层”-奇蛙小屋](https://www.qiqiwa.com/wp-content/uploads/2026/03/492812fb1920260308200343.png)
![图片[6]-Metapi 进阶指南:打造 AI 中转聚合网关的“元管理层”-奇蛙小屋](https://www.qiqiwa.com/wp-content/uploads/2026/03/589eae482320260308200339.png)
![图片[7]-Metapi 进阶指南:打造 AI 中转聚合网关的“元管理层”-奇蛙小屋](https://www.qiqiwa.com/wp-content/uploads/2026/03/27875ad2c020260308200340.png)
![图片[8]-Metapi 进阶指南:打造 AI 中转聚合网关的“元管理层”-奇蛙小屋](https://www.qiqiwa.com/wp-content/uploads/2026/03/f004e2a02520260308200342.png)
![图片[9]-Metapi 进阶指南:打造 AI 中转聚合网关的“元管理层”-奇蛙小屋](https://www.qiqiwa.com/wp-content/uploads/2026/03/16c8fd645d20260308200342.png)
![图片[10]-Metapi 进阶指南:打造 AI 中转聚合网关的“元管理层”-奇蛙小屋](https://www.qiqiwa.com/wp-content/uploads/2026/03/f4f7a4a54b20260308200343.png)
![图片[11]-Metapi 进阶指南:打造 AI 中转聚合网关的“元管理层”-奇蛙小屋](https://www.qiqiwa.com/wp-content/uploads/2026/03/d6eabe200020260308200343.png)
![图片[12]-Metapi 进阶指南:打造 AI 中转聚合网关的“元管理层”-奇蛙小屋](https://www.qiqiwa.com/wp-content/uploads/2026/03/3774c4cedf20260308200344.png)
![图片[13]-Metapi 进阶指南:打造 AI 中转聚合网关的“元管理层”-奇蛙小屋](https://www.qiqiwa.com/wp-content/uploads/2026/03/e6170d179020260308200345.png)
![图片[14]-Metapi 进阶指南:打造 AI 中转聚合网关的“元管理层”-奇蛙小屋](https://www.qiqiwa.com/wp-content/uploads/2026/03/87e3d410bd20260308200345.png)






暂无评论内容