在服务器运维领域,传统的监控方案如 Prometheus + Grafana 虽然强大,但往往伴随着复杂的依赖和沉重的资源消耗。对于追求极致效率的极客来说,一个“开箱即用、零依赖、毫秒级响应”的监控工具才是刚需。今天我们要深度拆解的开源项目是 Kula —— 一个专注于高性能、自包含的 Linux 系统实时监控利器。
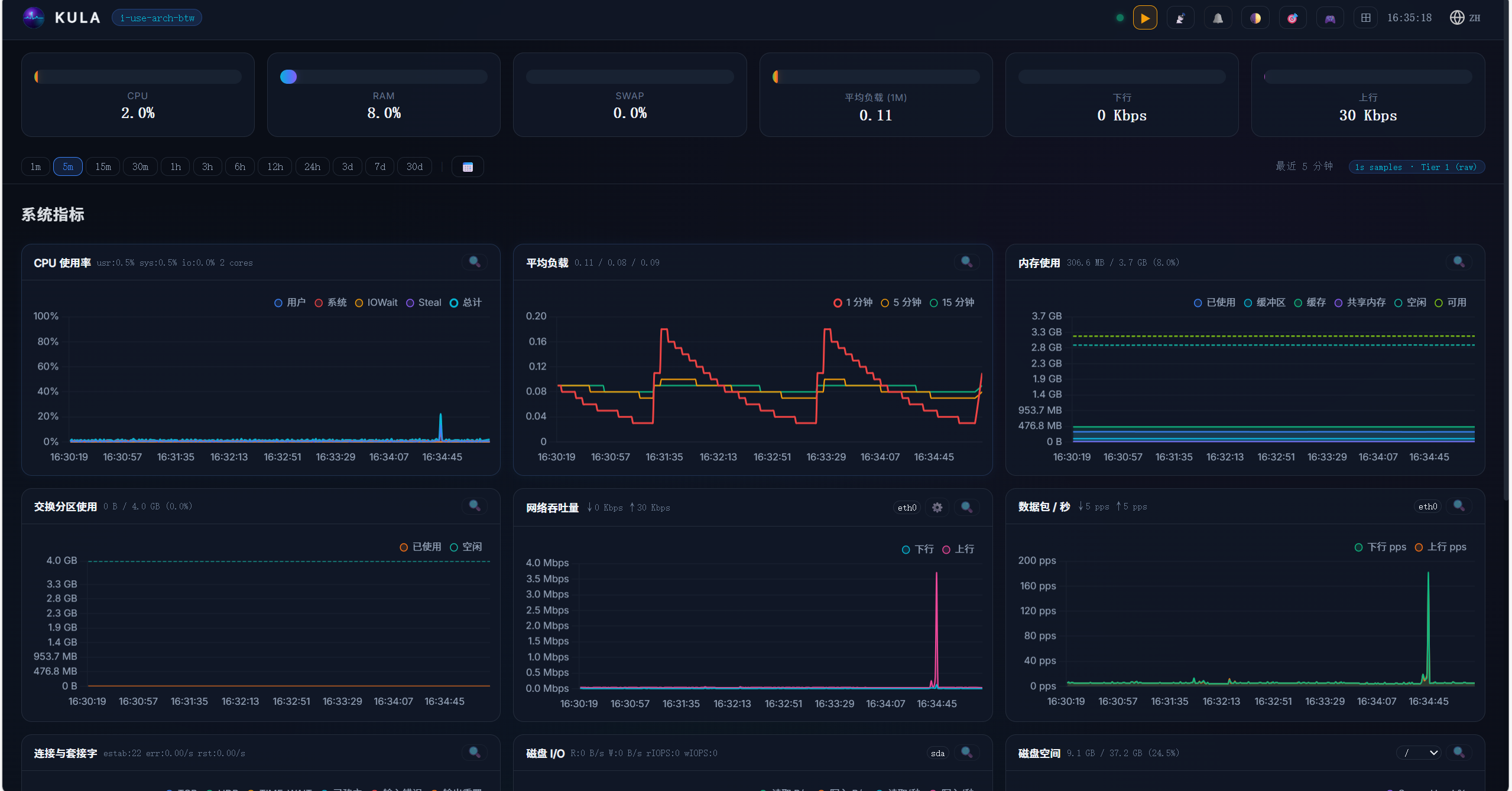
Kula 放弃了外部数据库,转而采用自研的二进制环形缓冲区(Ring-buffer)存储引擎。它直接与 Linux 内核对话,通过读取 /proc 和 /sys 目录获取第一手系统指标。无论是在高性能服务器还是资源受限的嵌入式设备上,Kula 都能展现出惊人的运行效率。🚀
![图片[1]-Kula:极致轻量的单二进制 Linux 服务器监控神器深度测评与部署指南-奇蛙小屋](https://www.qiqiwa.com/wp-content/uploads/2026/03/d2b5ca33bd20260324163529.png)
核心功能
- 📦 零依赖单兵作战:无外部数据库依赖,不要求安装 Python、Node.js 或 Docker,单个二进制文件搞定一切。
- 📊 全方位指标采集:
- CPU/GPU:利用率、核心负载、NVIDIA GPU 功耗及显存监控。
- 内存与存储:详细的内存分级(Available/Buffers/Cached)、磁盘 I/O(IOPS、吞吐量)。
- 网络链路:每接口带宽监控、TCP 重传/重置错误统计。
- 系统状态:进程统计(僵尸进程捕捉)、系统负载、时钟同步及熵值监控。
- 🗄️ 创新存储引擎:内置三级环形缓冲区(1s/1m/5m 聚合),通过固定大小的二进制文件存储数据,新数据自动覆盖旧数据,永不撑爆磁盘。
- 🖥️ 双重交互界面:
- Web Dashboard:基于 WebSocket 的实时数据流,支持拖拽缩放、聚焦模式及亮暗主题。
- 终端 TUI:支持通过命令行直接进入交互式文本界面,适合 SSH 远程调试。
- 🔒 隐私与安全:完全自托管,无任何云端连接,支持 Argon2id 加密认证。
准备工作
由于 Kula 极度轻量,其前置需求非常简单:
- 操作系统:任何现代 Linux 发行版(内核支持
/proc接口)。 - 权限:运行 Kula 需要读取
/proc和/sys的权限(部分指标可能需要 root 权限)。 - 架构支持:支持 amd64, arm64, riscv64 等主流架构。
- 端口准备:默认占用
27960端口(可在配置中修改)。
部署步骤
Kula 提供了极为丰富的部署方案,涵盖了从一键脚本到容器化的所有主流方式。
1. 引导式一键安装(推荐)
这是最快的方式,脚本会自动识别你的系统架构并完成配置:
sh -c "$(curl -fsSL https://raw.githubusercontent.com/c0m4r/kula/refs/heads/main/addons/install.sh)"
2. Docker 部署方案
如果你偏好容器化管理,可以使用以下指令快速启动:
临时测试(不保存数据)
docker run --rm -it --name kula --pid host --network host -v /proc:/proc:ro c0m4r/kula:latest
生产环境持久化部署
docker run -d --name kula --pid host --network host \
-v /proc:/proc:ro \
-v kula_data:/app/data \
c0m4r/kula:latest
3. 系统原生包管理安装
Kula 官方预编译了主流发行版的安装包,支持 journalctl 查看日志:
Debian / Ubuntu (.deb)
wget https://github.com/c0m4r/kula/releases/download/0.12.1/kula-0.12.1-amd64.deb
sudo dpkg -i kula-0.12.1-amd64.deb
sudo systemctl start kula
RHEL / Fedora / CentOS (.rpm)
wget https://github.com/c0m4r/kula/releases/download/0.12.1/kula-0.12.1-x86_64.rpm
sudo rpm -i kula-0.12.1-x86_64.rpm
sudo systemctl start kula
Arch Linux (AUR)
git clone https://aur.archlinux.org/kula.git
cd kula && makepkg -si
4. 源码编译(开发者模式)
如果你需要针对特定环境进行二次开发:
git clone https://github.com/c0m4r/kula.git
cd kula
./addons/build.sh
./kula
总结评价
Kula 是一款充满“Unix 哲学”的监控工具。它不贪大求全,而是将“实时监控”这一核心功能做到了极致。
👍 优点:
- 部署门槛极低:单二进制文件在应急响应和临时监控场景下简直是救星。
- 资源开销极小:存储引擎的设计非常聪明,避免了大规模监控带来的磁盘膨胀问题。
- 交互体验佳:Web 端支持 WebSocket 实时推送,延迟极低,UI 极具现代感。
👎 缺点:
- 非长期历史分析工具:由于环形缓冲区的特性,它更侧重于当前和近期状态,不适合存储数年的历史审计数据。
- 单机属性强:虽然提供 API,但原生并不具备像 Prometheus 那样的集群发现机制。
适用性建议:
Kula 非常适合个人 VPS、边缘计算设备、家庭实验室(Homelab)以及需要快速定位性能瓶颈的临时生产环境。
项目地址
| 维度 | 信息 |
| GitHub 仓库 | https://github.com/c0m4r/kula |
| 官方演示 | 👀 Live Demo |
© 版权声明
THE END







暂无评论内容